Accéder au contenu principal

Évaluations des opérations

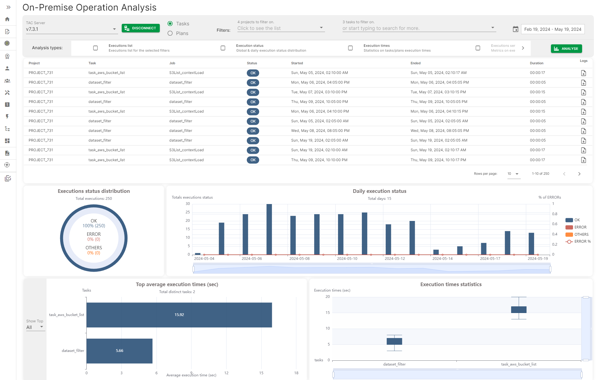
L'évaluation Operation (Opération) offre une manière de se connecter à un serveur de Talend Administration Center et d'accéder à l'historique d'exécution des tâches et plans (Tasks and Plans execution history) afin de générer un dashboard avec différentes métriques, comme le statut quotidien d'exécution des tâches ou plans, ou encore la durée la plus courte et la durée moyenne d'exécution des tâches et plans.

Les métriques peuvent être filtrées par date, intervalle de dates ou par nom spécifique de tâche ou de plan.

Page On-premises Operation Analysis (Analyse des opérations on-premises) avec des métriques visibles.

Visit the discussion forum at community.qlik.com

Cette page vous a-t-elle aidé ?

Si vous rencontrez des problèmes sur cette page ou dans son contenu – une faute de frappe, une étape manquante ou une erreur technique – faites-le-nous savoir.