Saltar al contenido principal

Evaluación de operaciones

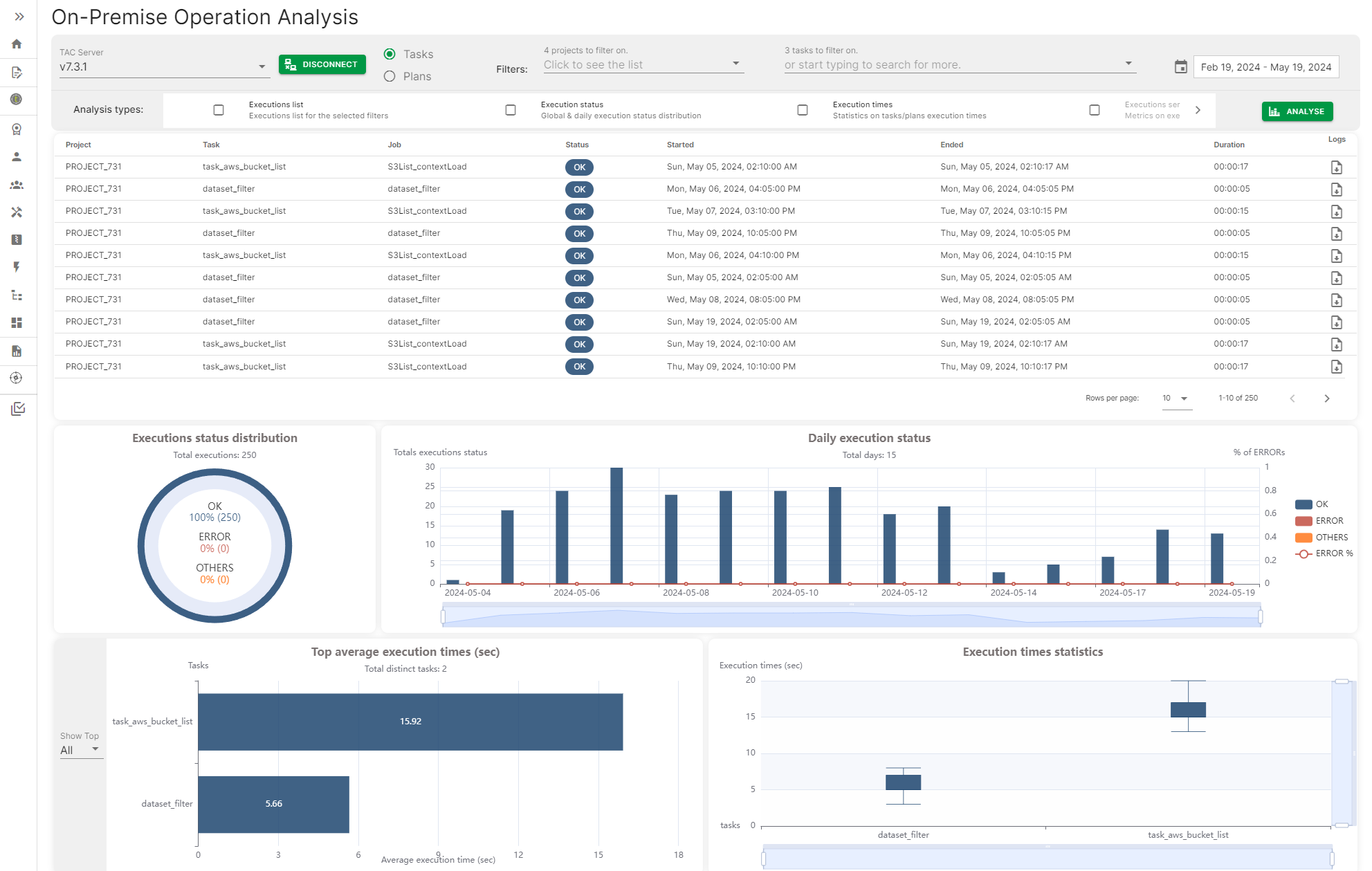
La evaluación de Operaciones ofrece una forma de conectarse a un servidor de Talend Administration Center y acceder al Historial de ejecución de tareas y planes para generar un panel con diferentes métricas, como el estado de ejecución diario de las tareas o planes, el tiempo de ejecución máximo y el promedio de tareas y planes.

Las métricas se pueden filtrar por fecha, rangos de fechas o por el nombre específico de la tarea o plan.

Página de análisis de operaciones local con algunas métricas

Visit the discussion forum at community.qlik.com

¿Esta página le ha sido útil?

Si encuentra algún problema con esta página o su contenido (errores tipográficos, pasos que faltan o errores técnicos), no dude en ponerse en contacto con nosotros.