操作評価
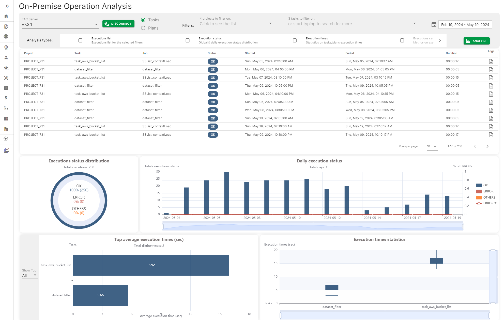
[Operation] (操作)評価は、Talend Administration Centerサーバーに接続し、タスクとプランの実行履歴にアクセスして、さまざまなメトリクス(タスクやプランの毎日の実行ステータス、その最大および平均実行時間など)が含まれるダッシュボードを生成する方法を提供します。
メトリクスは、日付、日付範囲、特定のタスクやプラン名でフィルタリングできます。
[Operation] (操作)評価は、Talend Administration Centerサーバーに接続し、タスクとプランの実行履歴にアクセスして、さまざまなメトリクス(タスクやプランの毎日の実行ステータス、その最大および平均実行時間など)が含まれるダッシュボードを生成する方法を提供します。
メトリクスは、日付、日付範囲、特定のタスクやプラン名でフィルタリングできます。