Zu Hauptinhalt springen

Bewertung „Operation“

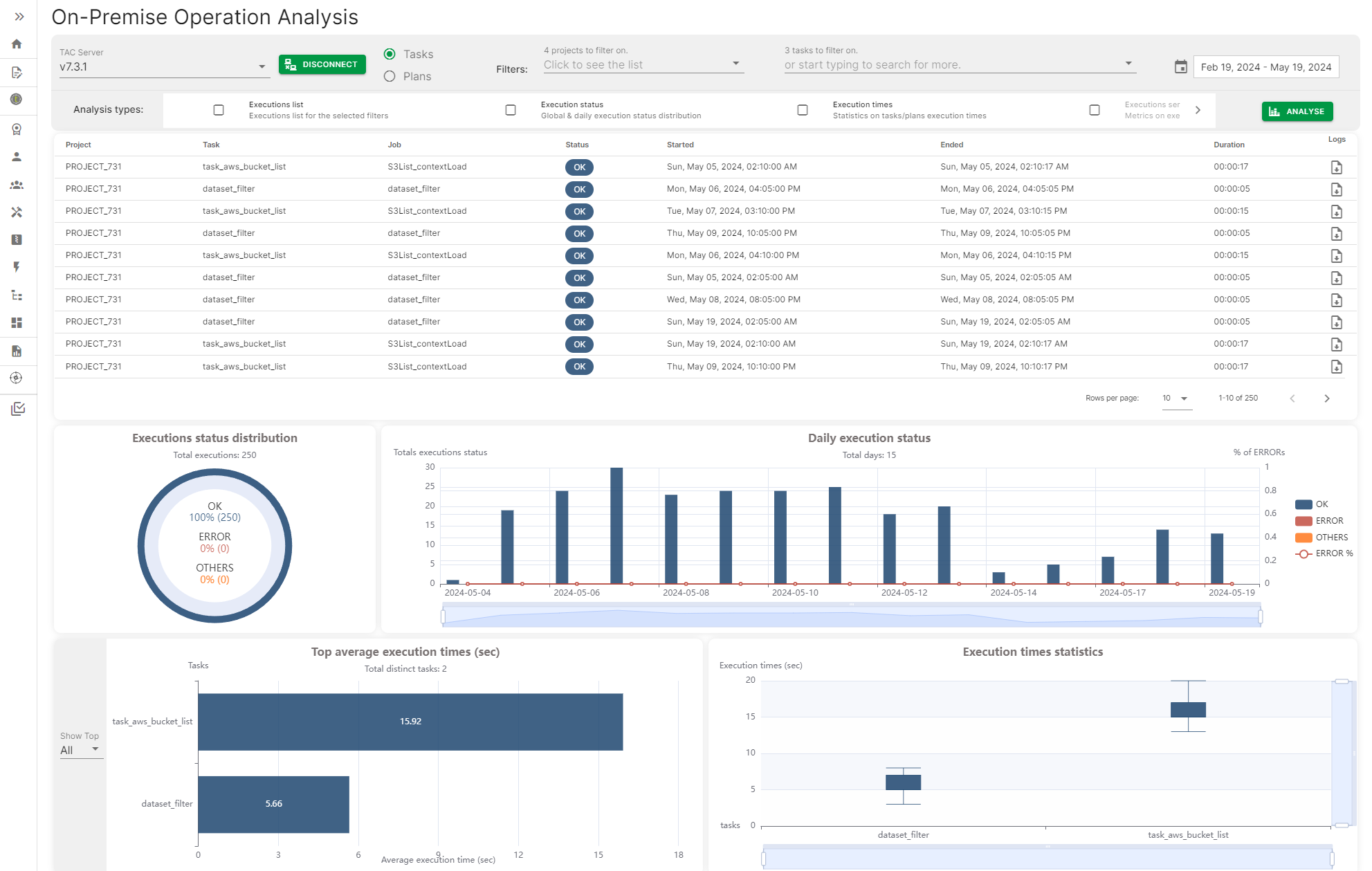
Die Bewertung Operation bietet eine Möglichkeit, eine Verbindung zu einem Talend Administration Center-Server herzustellen und auf den Ausführungsverlauf für Tasks und Pläne zuzugreifen. Damit wird ein Dashboard mit verschiedenen Metriken erstellt, wie dem täglichen Ausführungsstatus der Tasks oder Pläne und der längsten und der durchschnittlichen Ausführungszeit von Tasks und Plänen.

Die Metriken können nach Datum, Datumsbereichen oder Namen bestimmter Tasks oder Pläne gefiltert werden.

Seite „On-premises Operation Analysis (On-Premises-Operationsanalyse)“

Visit the discussion forum at community.qlik.com

Hat diese Seite Ihnen geholfen?

Wenn Sie ein Problem mit dieser Seite oder ihrem Inhalt feststellen, sei es ein Tippfehler, ein ausgelassener Schritt oder ein technischer Fehler, informieren Sie uns bitte!