跳到主要內容

營運評估

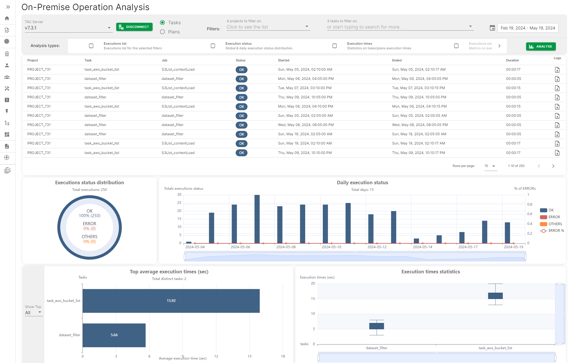
營運 評估提供一種方式來連接到 Talend Administration Center 伺服器,並存取 任務與計畫執行歷史記錄,以產生一個包含不同指標的儀表板,例如任務或計畫的每日執行狀態、最高和平均執行時間。

這些指標可以透過日期、日期範圍或特定的任務或計畫名稱進行篩選。

內部部署營運分析頁面,包含一些指標

Visit the discussion forum at community.qlik.com

此頁面是否對您有幫助?

若您發現此頁面或其內容有任何問題——錯字、遺漏步驟或技術錯誤——請告知我們!