Gå till huvudinnehåll

Driftbedömning

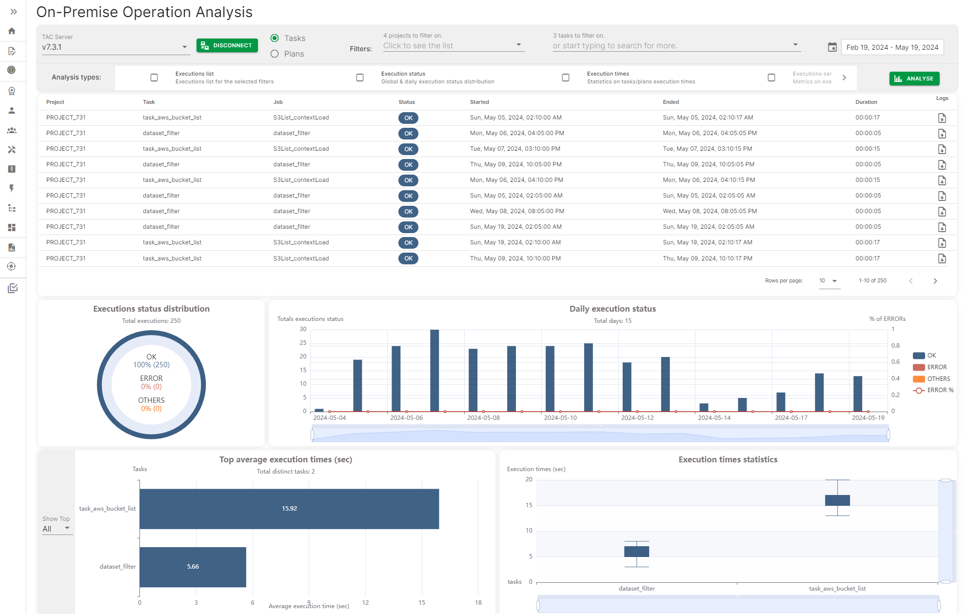
Bedömningen av driften ger ett sätt att ansluta till en Talend Administration Center-server och få åtkomst till körningshistoriken för uppgifter och planer för att generera en instrumentpanel med olika mätvärden som den dagliga körningsstatusen för uppgifterna eller planerna, högsta och genomsnittliga körningstiden för uppgifter och planer.

Mätvärdena kan filtreras efter datum, datumintervall eller efter specifikt namn på uppgift eller plan.

Sidan för lokal driftanalys med vissa mätvärden

Visit the discussion forum at community.qlik.com

Var den här sidan till hjälp för dig?

Om du stöter på några problem med den här sidan eller innehållet på den, t.ex. ett stavfel, ett saknat steg eller ett tekniskt fel – meddela oss!