Vai al contenuto principale

Valutazione delle operazioni

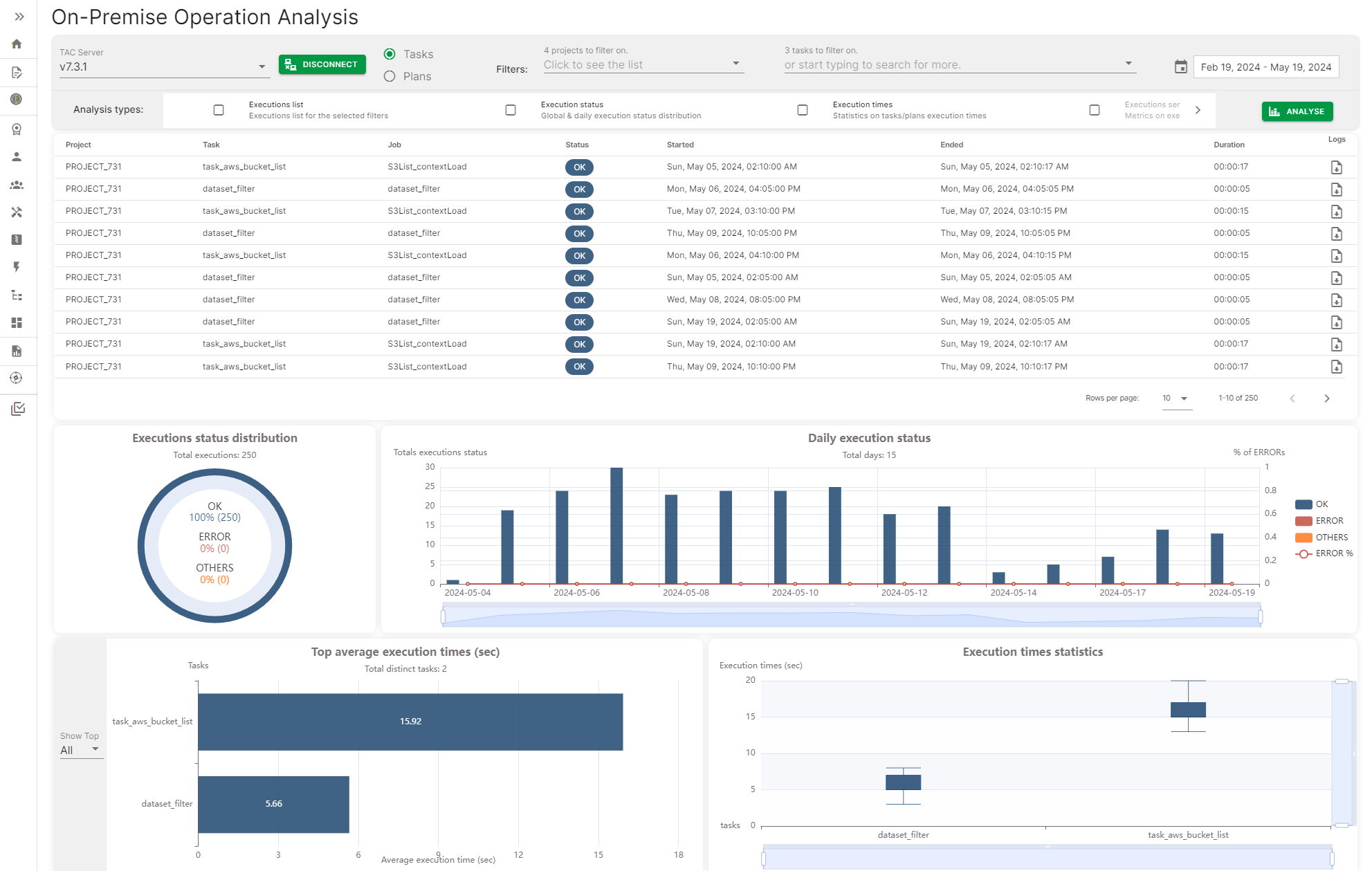
La valutazione dell'Operazione fornisce un modo per connettersi a un server Talend Administration Center e accedere alla Cronologia di esecuzione di attività e piani per generare una dashboard con diverse metriche come lo stato di esecuzione giornaliero delle attività o dei piani, il tempo di esecuzione massimo e medio di attività e piani.

Le metriche possono essere filtrate per data, intervalli di date o per nome di attività o piano specifico.

Pagina di analisi delle operazioni on-premise con alcune metriche

Visit the discussion forum at community.qlik.com

Hai trovato utile questa pagina?

Se riscontri problemi con questa pagina o con il suo contenuto – un errore di battitura, un passaggio mancante o un errore tecnico – ti pregiamo di farcelo sapere!