跳到主要内容

运营评估

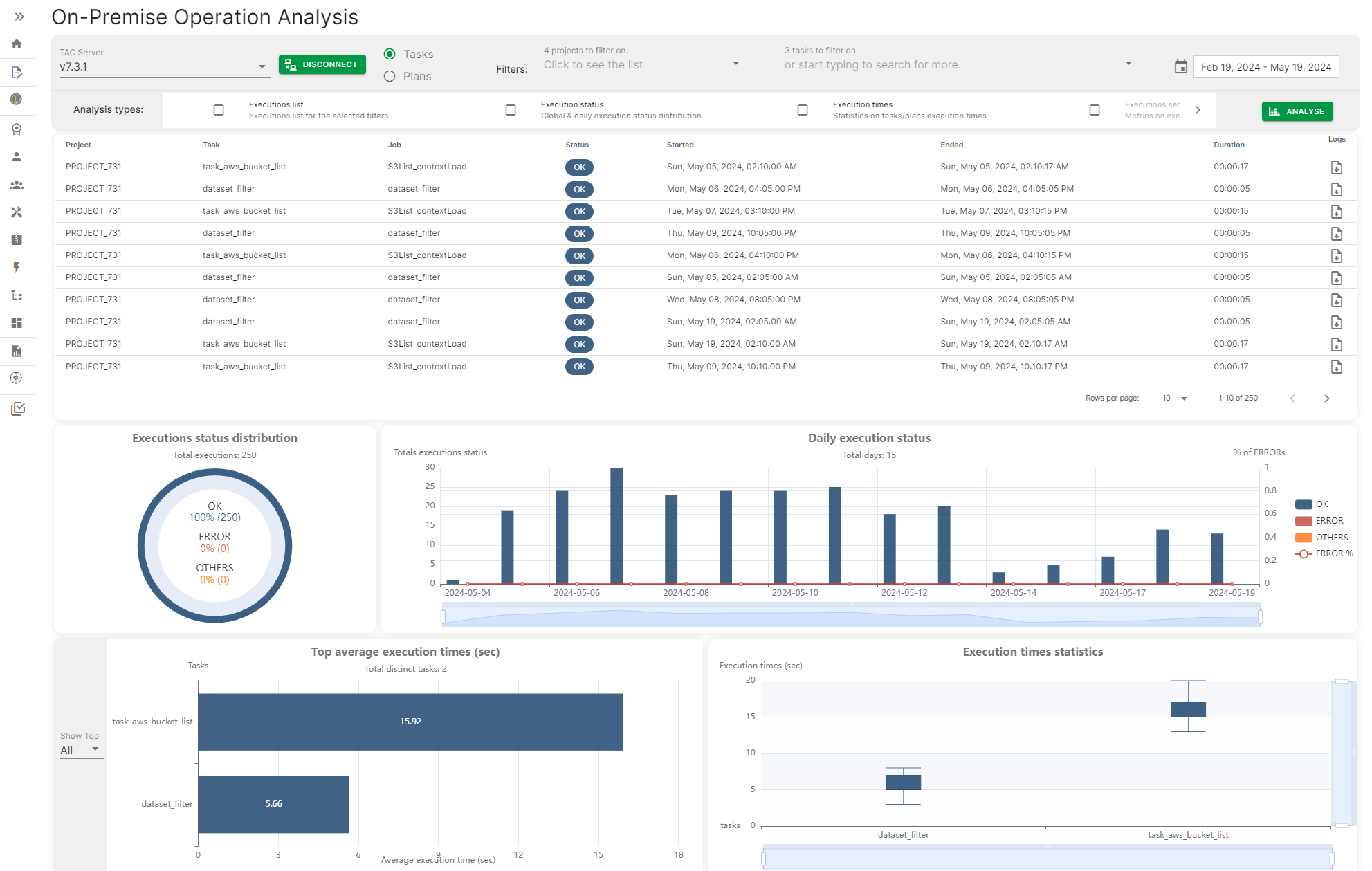
运营评估提供了一种连接到Talend Administration Center服务器并访问任务和计划执行历史记录的方法,以生成一个包含不同指标的仪表板,例如任务或计划的每日执行状态、任务和计划的最高和平均执行时间。

这些指标可以按日期、日期范围或按特定任务或计划名称进行筛选。

本地运营分析页面,带有一些指标

Visit the discussion forum at community.qlik.com

本页面有帮助吗?

如果您发现此页面或其内容有任何问题 – 打字错误、遗漏步骤或技术错误 – 请告诉我们!