Ana içeriğe geç

Operasyon değerlendirmesi

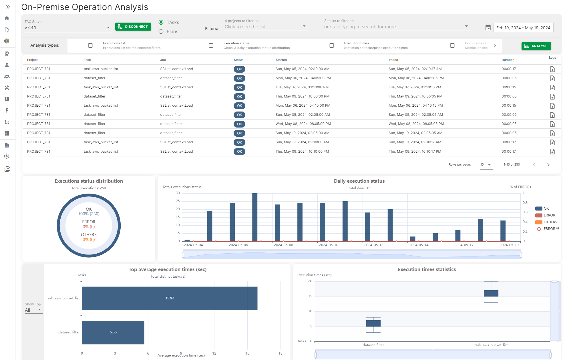
Operasyon değerlendirmesi, bir Talend Administration Center sunucusuna bağlanmak ve Görev ve Plan yürütme geçmişine erişmek için bir yol sağlayarak, görevlerin veya planların günlük yürütme durumu, en yüksek ve ortalama görev ve plan yürütme süresi gibi farklı metriklerle bir kontrol paneli oluşturur.

Metrikler tarihe, tarih aralıklarına veya belirli görev veya plan adına göre filtrelenebilir.

Şirket içi Operasyon Analizi sayfası bazı metriklerle

Visit the discussion forum at community.qlik.com

Bu sayfa size yardımcı oldu mu?

Bu sayfa veya içeriği ile ilgili bir sorun; bir yazım hatası, eksik bir adım veya teknik bir hata bulursanız lütfen bize bildirin!