Ir para conteúdo principal

Avaliação de Operações

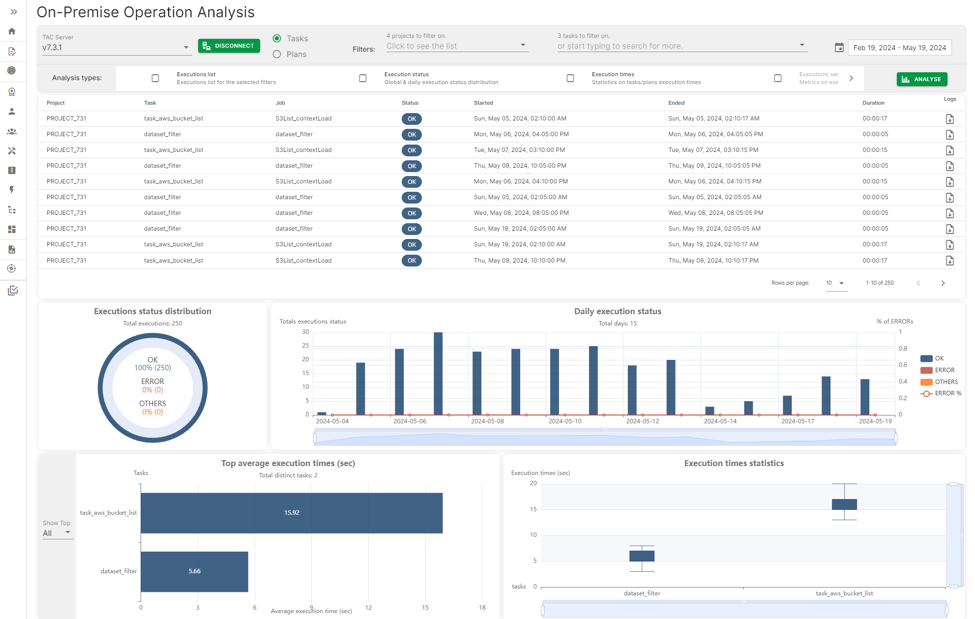
A avaliação de Operação fornece uma maneira de se conectar a um servidor Talend Administration Center e acessar o histórico de execução de Tarefas e Planos para gerar um painel com diferentes métricas, como o status de execução diária das tarefas ou planos, o tempo de execução máximo e médio de tarefas e planos.

As métricas podem ser filtradas por data, intervalos de datas ou por nome de tarefa ou plano específico.

Página de Análise de operação local com algumas métricas

Visit the discussion forum at community.qlik.com

Esta página ajudou?

Se você encontrar algum problema com esta página ou seu conteúdo – um erro de digitação, uma etapa ausente ou um erro técnico – avise-nos!