운영 평가
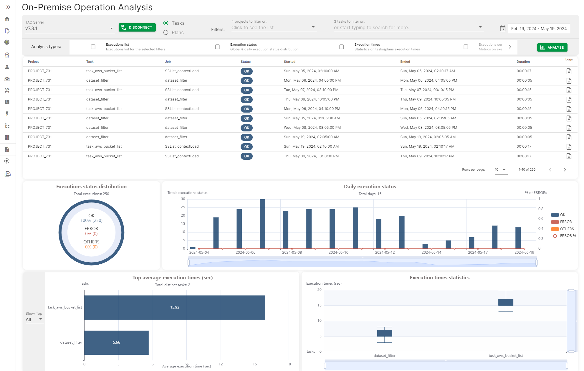
운영 평가는 Talend Administration Center 서버에 연결하고 작업 및 계획 실행 기록에 액세스하여, 작업 또는 계획의 일일 실행 상태, 상위 및 평균 실행 시간과 같은 다양한 지표를 포함하는 대시보드를 생성하는 방법을 제공합니다.
지표는 날짜, 날짜 범위 또는 특정 작업이나 계획 이름으로 필터링할 수 있습니다.
운영 평가는 Talend Administration Center 서버에 연결하고 작업 및 계획 실행 기록에 액세스하여, 작업 또는 계획의 일일 실행 상태, 상위 및 평균 실행 시간과 같은 다양한 지표를 포함하는 대시보드를 생성하는 방법을 제공합니다.
지표는 날짜, 날짜 범위 또는 특정 작업이나 계획 이름으로 필터링할 수 있습니다.