Sayfa görünümü
Uygulama geliştiriciler, bir uygulamadaki sayfalara görselleştirmeler ve başka öğeler ekler. Uygulama kullanıcıları veri analizi için sayfa ile etkileşime girer. Uygulama geliştiriciler ve uygulama tüketicileri, doğal dil sorgularını kullanarak görselleştirmeler oluşturmak için Insight Advisor ile etkileşim kurabilir.
Bir sayfayı seçip açmak için varlık panelinde Sayfalar'a tıklayın.
Sayfaları düzenleme modunda geliştirin. Analiz modunda sayfalarla etkileşim kurun. Insight Advisor içinde Insight Advisor ile verilerinizi keşfedin.
Araç çubuğu
Araç çubuğu, sayfanızda ve uygulamanızda oluşturmanız ve gezinmeniz için kullanabileceğiniz seçenekler içerir. Araç çubuğunuzdaki seçimler çubuğu; verilerinizde seçimler yapma, bu seçimleri temizleme ve veri arama seçeneklerini içerir. Seçimler aracı, yapılan tüm seçimleri de görüntüler. Araç çubuğunda aşağıdaki düğmeler mevcuttur:
-
Varlıklar: Varlıklar panelini açın veya kapatın.
-
Sayfalar: Varlık panelinde Sayfalar'ı açın.
-
Yer İmleri: Varlıklar panelinde Yer İmleri'ni açın.
-
Insight Advisor: Insight Advisor öğesini açın veya kapatın.
-
Akıllı arama (
): Uygulamanızdaki tüm veri kümesini arayın.
-
Seçim düğmeleri:
-
Geri git(
): Geçerli seçimde geri gidin.
-
İleri git(
): Geçerli seçimde ileri gidin.
-
Tüm seçimleri temizle (
): Tüm seçimleri temizleyin.
-
-
Seçimler aracı (
): Seçimler aracını açın veya kapatın
-
Sayfayı düzenle: Düzenleme modunu açın veya kapatın. Sayfa düzenlenemiyorsa sayfanın bir kopyasını düzenlemek için Çoğalt'a tıklayın.
Düzenle
Sayfayı düzenlemek için Sayfayı düzenle seçeneğine tıklayın.
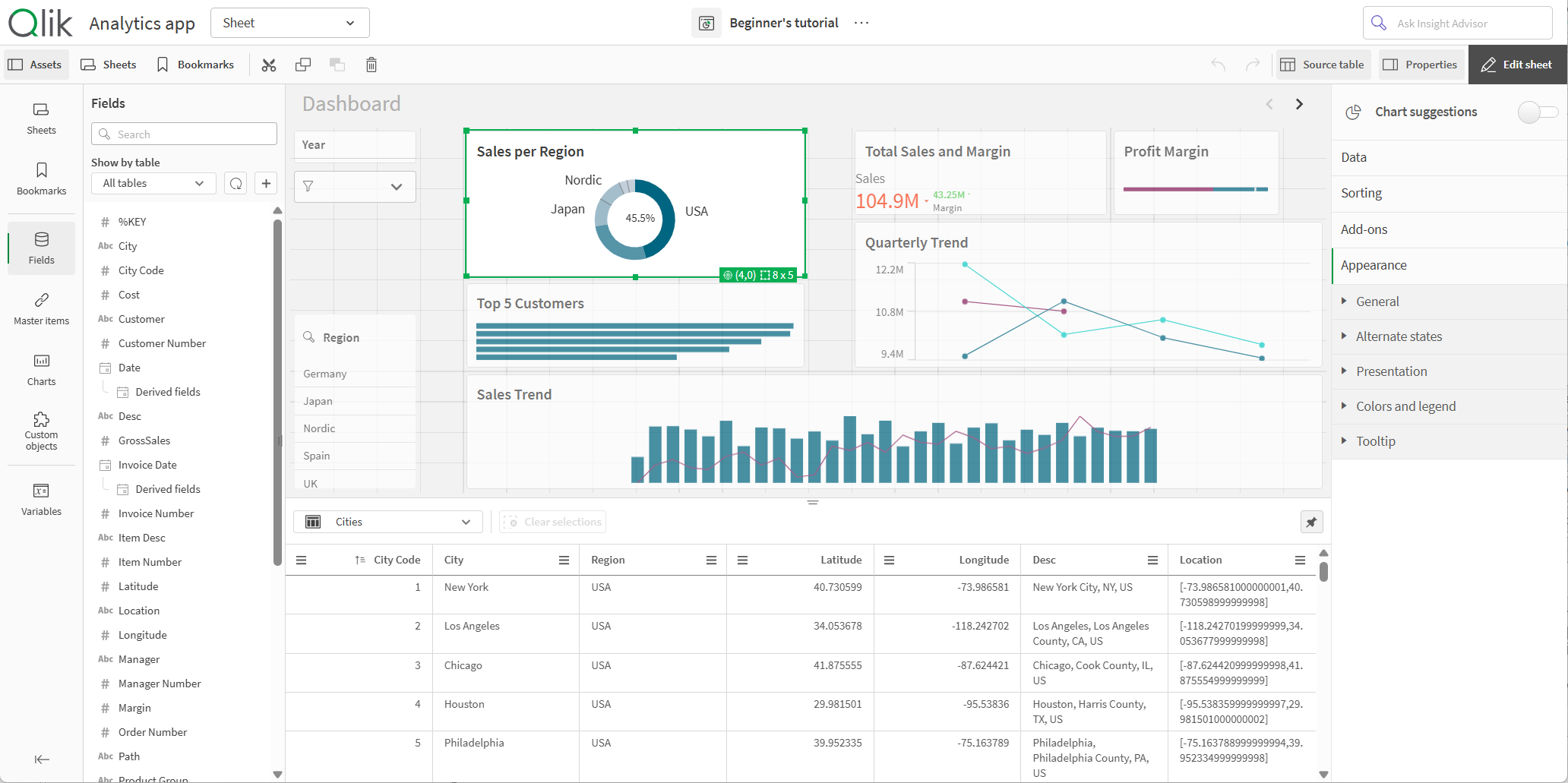
Düzenleme modunda sayfa görünümü

Şunları yapabilirsiniz:
-
Yeni sayfa eklemek ya da bir sayfaya gitmek için Sayfalar'a tıklayın.
-
Varlık panelini açmak için Varlıklar'a tıklayın. Sayfanıza varlık ekleyin. Örneğin, bir sayfaya görselleştirme ekleyebilirsiniz.
Görselleştirmelerin yardımlı şekilde oluşturulması için Insight Advisor kullanmak üzere Yardımlı keşfetmeyi kullan seçeneğine tıklayın. Bkz.: Insight Advisor ile görselleştirmeler oluşturma
-
Özellikler panelini açmak için Özellikler'e tıklayın. Bir sayfa veya görselleştirme için özellikleri yapılandırın. Örneğin, görselleştirmeye boyut ve hesaplama ekleyebilirsiniz. Bkz. Özellikler paneli
Düzenleme modunda varlık paneli
Düzenleme modunda varlık paneli şunları içerir:
-
Sayfalar: Uygulamada sayfaları görüntüleyin ve düzenleyin.
-
Yer işaretleri: Uygulamada yer işaretlerini görüntüleyin ve düzenleyin.
-
Alanlar: Mevcut alanlardan görselleştirmelere veri ekleyin.
-
Ana öğeler: Mevcut ana öğelerden görselleştirmelere veri ekleyin.
-
Grafikler: Sayfaya görselleştirme ekleyin.
-
Özel nesneler: Sayfaya özel nesneler ekleyin.
-
Uygulama navigasyon bağlantıları: İstek üzerine uygulamalar oluşturmak için bağlantı ekleyin.
-
Dinamik görünümler: Bir temel uygulamayı bir şablon uygulamaya bağlayarak o uygulamadaki ana görselleştirmeleri sayfalarınızda dinamik grafikler olarak kullanın.
Qlik Sense yapılandırmanıza bağlı olarak, tüm varlıklar kullanılamayabilir.
Düzenleme modunda varlık paneli

Sayfalar
Sayfalar, bir uygulamada size sunulan tüm sayfaları içerir. Uygulamaya başka bir sayfa eklemek için Yeni sayfa oluştur'a tıklayın.
Seçim imleri
Yer işaretleri, bir uygulamada size sunulan tüm yer işaretlerini içerir. Uygulamaya başka bir yer işareti eklemek için Yeni yer işareti oluştur'a tıklayın.
Alanlar
Alanlar, uygulamanızda mevcut olan verileri temsil eder. Grafik önerileriyle görselleştirmeler oluşturmak için bir alanı sayfaya sürükleyin. Alanı bir görselleştirmeye eklemek için alanı görselleştirmeye sürükleyin.
Ayrıca aşağıdakileri yapmak için alanlara sağ tıklayabilirsiniz:
-
Yeni bir ana boyut oluşturun. Bkz. Bir alandan ana boyut oluşturma
-
Yeni bir ana hesaplama oluşturun. Bkz. Bir alandan ana hesaplama oluşturma
-
Yeni bir takvim hesaplaması oluşturun. Bkz. Takvim hesaplamaları oluşturma
-
Alan ayarlarını görüntüleyin. Bkz. Her zaman bir seçili değer
Uygulamanın bulunduğu alandaki izinlerinize bağlı olarak uygulama verilerini yeniden yükleyebilir ve Varlıklar'dan yeni veriler ekleyebilirsiniz. üzerine tıklayarak Varlıklar'dan uygulama verilerini yeniden yükleyin.
üzerine tıklayarak ve Veri kataloğu'nu veya Dosyalar ve diğer kaynaklar'ı seçerek uygulamaya ek veri kaynakları ekleyin.
Tarih ve saat
Tüm tarih alanları ile işaretlenir ve alanın tarih ve saat özniteliklerini kullanmak için genişletilebilir. Veri yöneticisini kullandığınızda tarih ve saat öznitelikleri otomatik olarak oluşturulur. Veri yüklemek için veri komut dosyasını kullandıysanız türetilmiş alanlar kullanarak tarih ve saat öznitelikleri oluşturmanız gerekir.
Bkz.: Tarih ve saat alanları
Harita verileri
Harita görselleştirmelerinde coğrafi noktalar olarak tanınan tüm alanlar ile işaretlenir.
Bkz.: Kendi harita verilerinizi yükleme
Ana öğeler
Uygulamanızda yeniden kullanılabilir ana öğeler olarak boyutlar, hesaplamalar ve görselleştirmeler oluşturur ve bunları kaydedersiniz.
Bkz.:
Grafikler
Görselleştirmeler oluşturmak için grafikleri sayfanıza sürükleyin.
Bkz.: Get started with visualizations
Özel nesneler
Özel tasarlanmış görselleştirmelerle uygulamalarınızı geliştirin.
Bkz.: Özel bir nesne kullanarak bir görselleştirme oluşturma
Uygulama navigasyon bağlantıları
Uygulama navigasyon bağlantılarını kullanarak on-demand uygulamalar oluşturun. On-demand uygulamalar, bir seçim uygulaması tarafından toplama biçiminde yüklenen verilerin bir alt kümesini yükler.
Bkz.: İsteğe bağlı uygulama oluşturma
Dinamik görünümler
Seçim yapıldıkça dinamik olarak yenilenebilen grafiklerde büyük veri kümelerinin ilgili alt kümelerini sorgulamak ve görüntülemek için dinamik görünümler oluşturun.
Bkz.: Dinamik görünümlerle verileri yönetme
Değişkenler
Değişkenler diyalog penceresini açmak için seçeneğine tıklayın.
Bkz.: Değişkenler diyalog penceresi
Ara
Arama alanını kullanarak varlıkları bulun. Arama alanına yazmaya başladığınızda, arama dizesini içeren bir ada veya etikete sahip tüm öğeler sunulur.
Bkz.: Varlıklarda arama yapma
Kaynak tablo
Kaynak tablo görüntüleyicisinde verileri önizleyebilirsiniz. Bu, uygulama verilerinizdeki seçili tablodan alanları ve değerleri görüntülemenize izin verir. Seçim uygulamak için tablonuzdan değerler seçebilirsiniz. Kaynak tablo üzerine tıklayarak kaynak tablo görüntüleyicinizi gösterebilir veya gizleyebilirsiniz. öğesine tıklayarak açabilirsiniz.
Kaynak tablo görüntüleyicisi

Özellikler paneli
Özellikler panelinde bir sayfa veya görselleştirme için özellikleri yapılandırın.
Özellikler panelini açmak için bir sayfadaki araç çubuğundan Özellikler'e tıklayın. Düzenleme modunda olmalısınız.
Sayfanın özelliklerini görüntülemek için sayfaya tıklayın. Görselleştirmenin özelliklerini görüntülemek için görselleştirmeye tıklayın.
Sayfalar için şunları yapabilirsiniz:
- Sayfa başlığını ve açıklamasını düzenleme
- Sayfa için küçük resim ekleme
-
Sayfaya arka plan rengi veya resmi ekleme
- Kılavuz aralığını, sayfa boyutunu ve düzeni değiştirme
- Sayfaya alternatif durumlar uygulama
- Kullanıcılar sayfaya gittiğinde tetiklenen eylemler ekleme
Düzenlediğiniz görselleştirmeye bağlı olarak farklı seçenekleriniz olur. Genellikle şunları yapabilirsiniz:
- Boyutlar ve hesaplamalar ekleme ve nasıl görüntülendiklerini belirtme
- Sıralama düzenini ve sıralama ölçütlerini ayarlama
- Görselleştirmenin görünme biçimini değiştirme
- Özel araç ipuçları yapılandırma
Bkz.: Görselleştirmeler oluşturma ve görselleştirmeleri düzenleme
Analiz
Bir sayfadaki görselleştirmelerle ve verilerle etkileşim kurun.
Analiz modunda sayfa görünümü

Şunları yapabilirsiniz:
-
Uygulama içeriğini keşfetmek için varlıkları oluşturmak ve yönetmek üzere Varlıklar'a tıklayın. Bu, bir sayfayı düzenlerken gördüğünüzden farklı bir varlık panelidir. Düzenleme modunda varlık paneli hakkında daha fazla bilgi için bkz. Düzenleme modunda varlık paneli.
-
Seçimlere dayalı içgörüleri keşfetmek için bir görselleştirmede seçimler yapın. Bkz. Seçimlerle araştırma
-
Seçimlere dayalı yer işaretleri oluşturun. Bkz. Seçimler için seçim imi oluşturma
-
Verilerinizi arayın. Bkz. Akıllı aramayı kullanma
-
Doğal dil ve basit yapılandırma seçenekleri kullanan görselleştirmelere ilişkin öneriler oluşturmak için Insight Advisor seçeneğine tıklayın. Bkz.: Insight Advisor
| Kullanıcı arayüzü öğesi | Eylem |
|---|---|
|
|
Seçimlerde geri gidin. |
|
|
Seçimlerde ileri gidin. |
|
|
Tüm bölümleri temizleyin. |
|
|
Tüm veri kümesinde arama yapmak için akıllı aramayı açın. Daha fazla bilgi için şuraya bakın: Akıllı aramayı kullanma |
|
|
Seçimler çubuğunun uzantısı olan seçimler aracını açın. |
Analiz modunda varlık paneli
Analiz modunda, aşağıdakileri oluşturabileceğiniz ve yönetebileceğiniz bir paneli açmak için Varlıklar'a tıklayın:
-
Sayfalar: Uygulamada sayfaları görüntüleyin ve sayfalarda gezinin. Sayfaları oluşturun ve gruplayın.
-
Yer işaretleri: Uygulamada yer işaretlerini görüntüleyin ve yer işaretlerinde gezinin. Yeni yer işaretleri oluşturun.
Seçimler için seçim imi oluşturma Seçimler için seçim imi oluşturma
Varlık paneli, varlık panelinin kenarlarına tıklayıp sürükleyerek yeniden boyutlandırılabilir. Analiz modunda varlık panelini açık olarak sabitlemek için seçeneğine tıklayın.
seçeneğine tıklayarak Sayfalar'ı veya Yer İşaretleri'ni tam ekran yapabilirsiniz.
Sayfalar'ı ızgara veya liste olarak görüntüleyebilirsiniz. Ayrıca sayfalar birlikte gruplanabilir. Daha fazla bilgi için şuraya bakın: Sayfaları gruplama.
Analiz modunda varlık paneli

Seçenekler menüsü
Görselleştirmeyle ilgili eylemler gerçekleştirmek için seçenekler menüsünü kullanabilirsiniz.
Grafiğin yanındaki seçenekler menüsü

Aşağıdakileri yaparak seçenekler menüsünü açabilirsiniz:
- Bir grafikte sağ tıklayarak
- İmleçle açılan menüye
tıklayarak.
Menü seçenekleri şunlara bağlı olarak farklı olacaktır:
- Bir uygulamada grafikleri düzenlemenize veya analiz etmenize (görüntüleme).
- Grafik türü.
- Yöneticiniz tarafından size atanan ayrıcalıklar.
- Uygulama geliştiricisi tarafından yapılandırılan görselleştirme menüleri için özel ayarlar (bkz. Görselleştirme menülerindeki öğeleri gizleme).
İmleçle açılan menü açıkken görüntülenen grafikle ilgili seçenekler menüsü

Desteklenen bir cihazda dokunmatik ekran modu etkinleştirildiyse bu menü farklı görünür. Gezinme düğmesine () dokunarak veya tıklayarak ve
seçeneğini kullanarak dokunmatik desteğini açıp kapatabilirsiniz.
Seçenekler
Seçenekler menüsünde görebileceğiniz eylemlerden bazıları şunlardır:
| Seçenek | Sayfalar modları | Kullanılabilir eylemler |
|---|---|---|
|
|
Düzenle, analiz | Görselleştirmeyi tam ekran modunda genişletin. |
|
|
Düzenle, analiz | Görselleştirme için geliştirici seçeneklerine erişin. Bu özelliğe erişmek için URL'ye /options/developer ekleyin. |
|
|
Analiz | Ayrıntıları göster: Görselleştirmeyi oluşturan alanları ve ana öğeleri görün. Bunları oluşturan alanları ve kaynaklarını görmek için bağımlılıklarını da görüntüleyebilirsiniz. Ayrıntılar, görselleştirme özellikleri panelinde Görünüm > Genel > Ayrıntıları göster altında görselleştirmeler için açılıp kapatılabilir. |
|
|
Analiz |
Seçim yapmadan veya sayfayı düzenlemeden belirli görselleştirme özelliklerini değiştirin. Bkz. Görsel araştırma Keşif menüsü, analizler için kullanılamaz. |
|
|
Analiz |
Bir tablodaki görselleştirme verilerini görüntüleyin. Verileri görüntüle, erişilebilirlik için optimize edilmemiş grafiklerdeki bilgileri görüntülemek üzere erişilebilir bir seçenek sunar. Erişilebilirlik hakkında daha fazla bilgi için bkz.: Verileri görüntüle analizler için kullanılamaz. |
|
|
Analiz | Görselleştirmeyi farklı şekillerde paylaşın, örneğin bir resim, bağlantı veya ekli nesne olarak. |
|
|
Analiz | Grafik için kullanılabilir hikaye anlatımı anlık görüntülerini yönetin. Örneğin, Anlık görüntü alabilir veya Anlık görüntü kitaplığına erişebilirsiniz. Bkz. Anlık görüntüleri kullanarak hikayeler için bilgi toplama |
|
|
Analiz | Görselleştirmeyi bir resim, PDF veya veri dosyası gibi farklı biçimlerde indirin. |
|
|
Düzenle | Görselleştirmeyi siz veya diğer uygulama geliştiricileri tarafından yeniden kullanılabilmesi için ana görselleştirme olarak ekleyin. Grafiğin mevcut bir ana görselleştirmeyle bağlantısını da kaldırabilirsiniz. Bkz.: Görselleştirmeleri, ana görselleştirme ile yeniden kullanma |
|
|
Düzenle |
Sayfalarda görselleştirmeleri kopyalamaya ve yapıştırmaya izin veren standart eylemler. Kes, Kopyala, Yapıştır ve Yapıştır ve değiştir, analizler için kullanılamaz. |
|
|
Düzenle | Görselleştirmeyi sayfadan silin. |
|
|
Düzenle | Bir görselleştirmenin özel stilini kopyalayıp başka bir görselleştirmeye yapıştırın. Bkz.: Görselleştirme stilini kopyalayıp yapıştırma |
Insight Advisor
Insight Advisor Arama ve Insight Advisor Analiz Türleri'a erişmek için Insight Advisor üzerine tıklayın. Insight Advisor Search ile görselleştirmeler oluşturmak için Insights arama alanında sorular sorabilirsiniz.
Insight Advisor

Daha fazla bilgi için şuraya bakın: Insight Advisor ile görselleştirmeler oluşturma.
Sayfa görünümünde dokunma hareketleri
| Dokunma hareketi | Eylem |
|---|---|
| Uzun dokunma ve serbest bırakma | Kısayol menüsünü açma |
| Görselleştirmeye uzun basma | Seçenekler menüsünü açma |
| Çekme | Listeleri ve görselleştirmeleri kaydırma |
| Sıkıştırma | Görselleştirmeleri yakınlaştırma veya uzaklaştırma |
| İki parmakla dokunma | Listede, tabloda veya sütun grafik ekseninde bir aralık seçme |
| İki parmakla çekme | Dağılım görselleştirmesini kaydırma |
| Üç parmakla dokunma | Dağılım görselleştirmesinin yakınlaştırma düzeyini sıfırlama |