시트 보기
앱 개발자는 앱의 시트에 시각화 및 기타 요소를 추가합니다. 앱 소비자는 데이터 분석을 위해 시트와 상호 작용합니다. 앱 개발자와 앱 사용자는 자연어 쿼리를 사용하여 시각화를 생성하기 위해 Insight Advisor와 상호 작용할 수 있습니다.
자산 패널에서 시트를 클릭하여 시트를 선택하고 엽니다.
편집 모드에서 시트를 개발합니다. 분석 모드에서 시트와 상호 작용합니다. Insight Advisor에서 Insight Advisor로 데이터를 살펴보십시오.
도구 모음
도구 모음에는 시트와 앱에서 만들고 탐색할 수 있는 옵션이 포함되어 있습니다. 도구 모음 내의 선택 막대에는 데이터를 선택하고 해당 선택을 지우며 데이터를 검색하는 옵션이 포함되어 있습니다. 선택 도구에는 수행된 모든 선택 내용도 표시됩니다. 도구 모음에서 다음 버튼을 사용할 수 있습니다.
-
자산: 자산 패널을 열거나 닫습니다.
-
시트: 자산 패널을 시트로 엽니다.
-
북마크: 자산 패널을 열어 북마크를 선택합니다.
-
Insight Advisor: Insight Advisor를 열거나 닫습니다.
-
스마트 검색(
): 앱에서 전체 데이터 집합을 검색합니다.
-
선택 버튼:
-
이전 단계(
): 현재 선택 항목에서 뒤로 이동합니다.
-
다음 단계(
): 현재 선택 항목에서 앞으로 이동합니다.
-
모든 선택 해제(
): 모든 선택 항목을 지웁니다.
-
-
선택 도구(
): 선택 도구를 열거나 닫습니다.
-
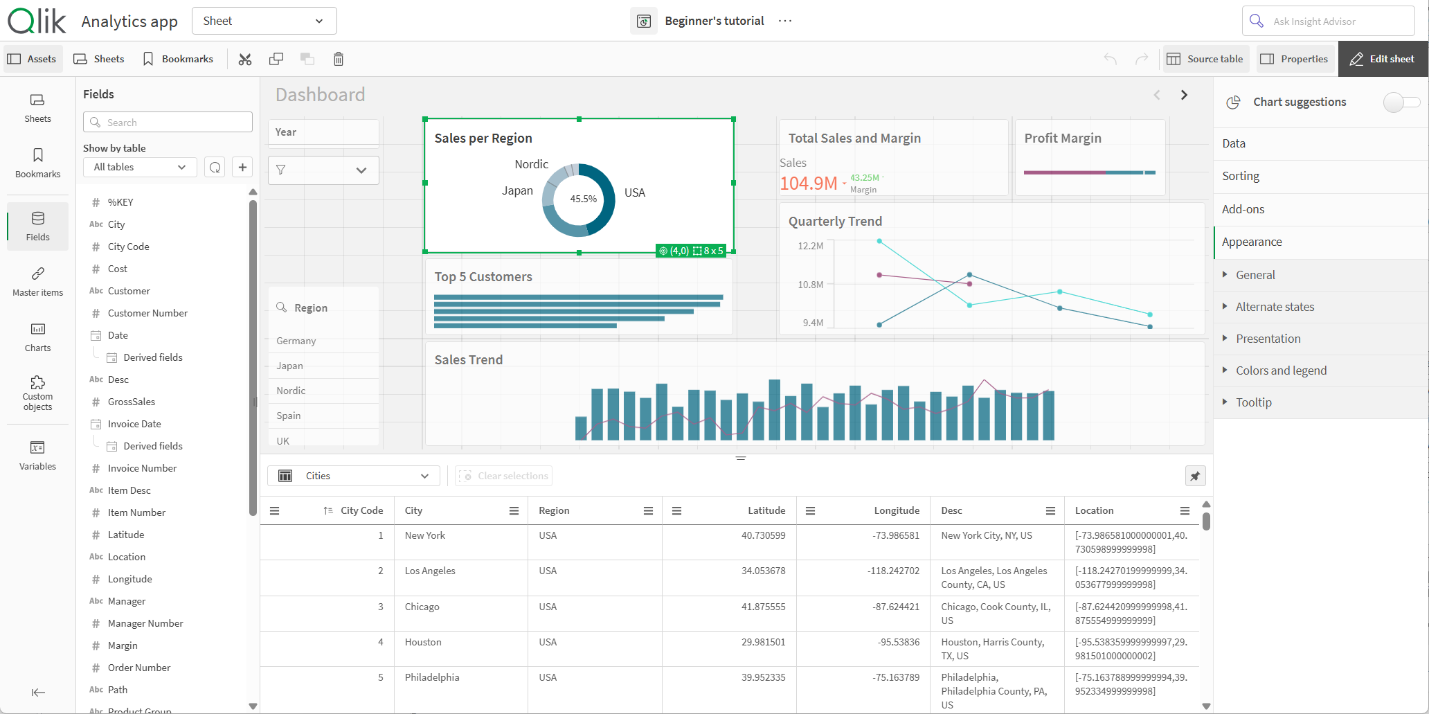
시트 편집: 편집 모드를 열거나 닫습니다. 시트를 편집할 수 없는 경우 복제를 클릭하여 시트 복제본을 편집합니다.
편집
시트를 편집하려면 시트 편집을 클릭합니다.
편집 모드의 시트 보기

다음을 수행할 수 있습니다.
-
시트를 클릭하여 새 시트를 추가하거나 시트로 이동합니다.
-
자산을 클릭하여 자산 패널을 엽니다. 시트에 자산을 추가합니다. 예를 들어 시트에 시각화를 추가할 수 있습니다.
시각화 생성을 지원하려면 Use assisted explore(지원 탐색 사용)를 클릭하여 Insight Advisor을 사용합니다. 참조: Insight Advisor을(를) 사용하여 시각화 만들기
-
속성을 클릭하여 속성 패널을 엽니다. 시트 또는 시각화의 속성을 구성합니다. 예를 들어 시각화에 차원 및 측정값을 추가할 수 있습니다. 참조: 속성 패널
편집 모드의 자산 패널
편집 모드에서 자산 패널에는 다음이 포함됩니다.
-
시트: 앱에서 시트를 보고 편집합니다.
-
북마크: 앱에서 북마크를 보고 편집합니다.
-
필드: 사용할 수 있는 필드의 시각화에 데이터를 추가합니다.
-
마스터 항목: 사용할 수 있는 마스터 항목의 시각화에 데이터를 추가합니다.
-
차트: 시트에 시각화를 추가합니다.
-
사용자 지정 개체: 시트에 사용자 지정 개체를 추가합니다.
-
앱 탐색 링크: On-Demand 앱을 구축하기 위한 링크를 추가합니다.
-
동적 보기: 기본 앱을 템플릿 앱에 연결하여 해당 앱의 마스터 시각화를 시트의 동적 차트로 사용합니다.
Qlik Sense 구성에 따라 모든 자산을 사용하지 못할 수 있습니다.
편집 모드의 자산 패널

시트
시트에는 앱에서 사용할 수 있는 모든 시트가 포함되어 있습니다. 앱에 다른 시트를 추가하려면 새 시트 만들기를 클릭합니다.
북마크
북마크에는 앱에서 사용할 수 있는 모든 북마크가 포함되어 있습니다. 앱에 다른 북마크를 추가하려면 새 북마크 만들기를 클릭합니다.
참조: 선택 내용에 북마크 지정
필드
필드는 앱에서 사용할 수 있는 데이터를 나타냅니다. 필드를 시트로 끌어와 차트 제안으로 시각화를 만듭니다. 필드를 시각화로 끌어서 시각화에 필드를 추가합니다.
또한 필드를 마우스 오른쪽 버튼으로 클릭하여 다음을 수행할 수 있습니다.
-
새 마스터 차원 만들기 참조: 필드에서 마스터 차원 만들기
-
새 마스터 측정값 만들기 참조: 필드에서 마스터 측정값 만들기
-
캘린더 측정값 만들기 참조: 캘린더 측정값 만들기
-
필드 설정 보기 참조: 항상 하나의 값이 선택됨
앱이 있는 공간의 권한에 따라 앱 데이터를 다시 로드하고 자산에서 새 데이터를 추가할 수 있습니다. 을 클릭하여 자산에서 앱 데이터를 다시 로드합니다.
을 클릭하고 데이터 카탈로그 또는 파일 및 기타 소스를 선택하여 앱에 데이터 소스를 추가합니다.
날짜 및 시간
모든 날짜 필드는 으로 표시되며, 필드의 날짜 및 시간 특성을 사용하도록 확장할 수 있습니다. 날짜 및 시간 특성은 데이터 관리자를 사용할 때 자동으로 만들어집니다. 데이터 로드 스크립트를 사용하여 데이터를 로드한 경우에는 파생 필드를 사용하여 날짜 및 시간 특성을 만들어야 합니다.
참조: 날짜 및 시간 필드
맵 데이터
맵 시각화에서 지오포인트로 인식된 모든 필드에는 표시가 있습니다.
참조: 자체 맵 데이터 로드
마스터 항목
앱에서 다시 사용할 수 있는 마스터 항목으로 차원, 측정값 및 시각화를 만듭니다.
참조:
차트
차트를 시트로 끌어서 시각화를 만듭니다.
참조: Get started with visualizations
사용자 지정 개체
사용자 지정 설계된 시각화를 통해 앱을 개선합니다.
탐색 링크 추가
앱 탐색 링크를 사용하여 On-demand 앱을 만듭니다. On-demand 앱은 선택 앱에서 집계 양식으로 로드된 데이터의 하위 집합을 로드합니다.
참조: On-Demand 앱 만들기
동적 보기
동적 보기를 만들어 선택 시 동적으로 새로 고칠 수 있는 차트에서 대규모 데이터 집합의 관련 하위 집합을 쿼리합니다.
변수
을 클릭하여 변수 대화 상자를 엽니다.
참조: 변수 대화 상자
검색
검색 필드를 사용하여 자산을 찾습니다. 검색 필드에 입력하기 시작하면 검색 문자열을 포함하는 이름 또는 태그가 있는 모든 항목이 표시됩니다.
참조: 자산 패널에서 검색
소스 테이블
소스 테이블 뷰어에서 데이터를 미리 볼 수 있습니다. 이렇게 하면 앱 데이터에서 선택한 테이블의 필드와 값을 볼 수 있습니다. 테이블에서 값을 선택하여 선택 내용을 적용할 수 있습니다. 소스 테이블을 클릭하면 소스 테이블 뷰어를 표시하거나 숨길 수 있습니다. 을 클릭하여 열어 놓을 수 있습니다.
소스 테이블 뷰어

속성 패널
속성 패널에서 시트 또는 시각화에 대한 속성을 구성합니다.
시트의 도구 모음에서 속성을 클릭하여 속성 패널을 엽니다. 편집 모드에 있어야 합니다.
시트의 속성을 보려면 시트를 클릭합니다. 시각화의 속성을 보려면 시각화를 클릭합니다.
시트의 경우 다음을 수행할 수 있습니다.
- 시트 제목 및 설명 편집
- 시트의 축소판 그림 추가
-
시트에 배경색 또는 이미지 추가
- 그리드 간격, 시트 크기 및 레이아웃 변경
- 시트에 대체 상태 적용
- 사용자가 시트로 이동할 때 트리거되는 동작 추가
편집 중인 시각화에 따라 서로 다른 설정 옵션을 사용할 수 있습니다. 일반적으로 다음을 수행할 수 있습니다.
- 차원 및 측정값을 추가하고 표시 방법 지정
- 정렬 순서 및 정렬 기준 설정
- 시각화 표시 방식 변경
- 사용자 지정 도구 설명 구성
참조: 시각화 만들기 및 편집
분석
시트의 시각화 및 데이터와 상호 작용합니다.
분석 모드의 시트 보기입니다.

다음을 수행할 수 있습니다.
-
자산을 클릭하면 앱 콘텐츠 탐색을 위한 자산을 만들고 관리할 수 있습니다. 이는 시트를 편집할 때 표시되는 것과는 다른 자산 패널입니다. 편집 모드의 자산 패널에 대한 자세한 내용은 편집 모드의 자산 패널을 참조하십시오.
-
시각화에서 선택하여 선택 내용을 기반으로 통찰력을 탐색합니다. 참조: 선택을 통해 탐색
-
선택 사항에 따라 북마크를 만듭니다. 참조: 선택 내용에 북마크 지정
-
데이터 검색 참조: 스마트 검색 사용
-
Insight Advisor를 클릭하여 자연어 및 간단한 구성 옵션을 사용하여 시각화에 대한 권장 사항을 생성합니다. 참조: Insight Advisor
| 사용자 인터페이스 항목 | 작업 |
|---|---|
|
|
선택의 이전 단계로 이동합니다. |
|
|
선택의 다음 단계로 이동합니다. |
|
|
모든 선택을 해제합니다. |
|
|
전체 데이터 셋에서 검색하기 위해 스마트 검색을 엽니다. 자세한 내용은 다음을 참조하십시오. 스마트 검색 사용 |
|
|
선택 막대의 확장 기능인 선택 도구를 엽니다. |
분석 모드의 자산 패널
분석 모드에서 자산을 클릭하면 다음을 만들고 관리할 수 있는 패널이 열립니다.
-
시트: 앱에서 시트를 보고 탐색합니다. 시트를 만들고 그룹화합니다.
-
북마크: 앱에서 북마크를 보고 탐색합니다. 새 북마크를 만듭니다.
자산 패널의 테두리를 클릭하고 드래그하여 자산 패널의 크기를 조정할 수 있습니다. 분석 모드에서 자산 패널을 열어 고정하려면 을 클릭합니다.
을 클릭하면 시트 또는 북마크를 전체 화면으로 만들 수 있습니다.
시트를 그리드나 목록으로 볼 수 있습니다. 시트를 함께 그룹화할 수도 있습니다. 자세한 내용은 시트 그룹화을 참조하십시오.
분석 모드의 자산 패널

옵션 메뉴
옵션 메뉴를 사용하여 시각화와 관련된 작업을 수행할 수 있습니다.
차트 옆의 옵션 메뉴

다음을 수행하여 옵션을 열 수 있습니다.
- 차트를 마우스 오른쪽 버튼으로 클릭합니다.
- 가리키기 메뉴
를 클릭합니다.
메뉴 옵션은 다음 사항에 따라 다릅니다.
- 앱에서 차트를 편집하거나 분석(확인)하는 경우.
- 차트 유형.
- 관리자가 사용자에게 할당한 권한.
- 앱 개발자가 구성한 시각화 메뉴에 대한 사용자 지정 설정(시각화 메뉴에서 항목 숨기기 참조).
가리키기 메뉴가 확장된 차트에 대한 옵션 메뉴

지원되는 장치에서 터치 스크린 모드를 활성화한 경우 메뉴가 다르게 보입니다. 탐색 버튼()을 클릭하거나 탭하고
의 설정/해제를 사용하여 터치 지원을 설정하고 해제할 수 있습니다.
옵션
옵션 메뉴에서 볼 수 있는 사용할 수 있는 작업 중 일부는 다음과 같습니다.
| 옵션 | 시트 모드 | 가능한 작업 |
|---|---|---|
|
|
편집, 분석 | 시각화를 전체 화면 모드로 확장합니다. |
|
|
편집, 분석 | 시각화를 위한 개발자 옵션에 액세스합니다. 이 기능에 액세스하려면 URL에 /options/developer를 추가합니다. |
|
|
분석 | 세부 정보 표시: 시각화를 구성하는 필드와 마스터 항목을 확인합니다. 종속성을 보고 해당 필드와 해당 소스를 구성하는 필드를 볼 수 있습니다. 시각화 속성 패널의 모양 > 일반 > 세부 정보 표시에서 시각화에 대한 세부 정보를 켜거나 끌 수 있습니다. |
|
|
분석 |
시트를 선택하거나 편집하지 않고 특정 시각화 속성을 변경합니다. 참조: 시각적 탐색 탐색 메뉴는 분석에 사용할 수 없습니다. |
|
|
분석 |
시각화에 대한 데이터를 표로 봅니다. 데이터 보기는 접근성을 위해 최적화되지 않은 차트에서 정보를 볼 수 있는 액세스 가능한 옵션을 제공합니다. 접근성에 대한 자세한 내용은 다음을 참조하십시오. 데이터 보기는 분석에 사용할 수 없습니다. |
|
|
분석 | 이미지, 링크 또는 포함된 개체와 같은 다양한 방법으로 시각화를 공유합니다. |
|
|
분석 | 차트에 사용할 수 있는 스토리텔링 스냅샷을 관리합니다. 예를 들어, 스냅샷을 만들거나 스냅샷 라이브러리에 액세스할 수 있습니다. 참조: 스냅샷을 사용하여 스토리에 대한 핵심 정보 수집 |
|
|
분석 | 이미지, PDF, 데이터 파일 등 다양한 형식으로 시각화를 다운로드합니다. |
|
|
편집 | 사용자와 다른 앱 개발자가 재사용할 수 있도록 시각화를 마스터 시각화로 추가합니다. 기존 마스터 시각화에서 차트 연결을 해제할 수도 있습니다. 참조: 마스터 시각화로 시각화 재사용 |
|
|
편집 |
시트 전체에 시각화를 복사하고 붙여넣을 수 있는 표준 작업입니다. 잘라내기, 복사, 붙여넣기 및 붙여넣기 및 바꾸기는 분석에 사용할 수 없습니다. |
|
|
편집 | 시트에서 시각화를 삭제합니다. |
|
|
편집 | 시각화에 대한 사용자 지정 스타일링을 복사하여 다른 시각화에 붙여넣습니다. 참조: 시각화 스타일링 복사 및 붙여넣기 |
Insight Advisor
Insight Advisor 검색 및 Insight Advisor 분석 유형에 액세스하려면 Insight Advisor를 클릭합니다. 통찰력 검색 필드에서 질문을 하여 Insight Advisor 검색으로 시각화를 생성할 수 있습니다.
Insight Advisor

자세한 내용은 Insight Advisor을(를) 사용하여 시각화 만들기을 참조하십시오.
시트 보기의 터치 제스처
| 터치 제스처 | 작업 |
|---|---|
| 길게 누른 후 놓기 | 바로 가기 메뉴를 엽니다. |
| 시각화 길게 누르기 | 옵션 메뉴 열기 |
| 살짝 밀기 | 목록 및 시각화 스크롤 |
| 손가락 모으기/축소 | 시각화 확대/축소 |
| 두 손가락 탭 | 목록, 테이블 또는 막대형 차트 축에서 간격 선택 |
| 두 손가락으로 살짝 밀기 | 스캐터 차트 시각화 이동 |
| 세 손가락 탭 | 스캐터 차트 시각화의 확대/축소 수준 재설정 |